• News
  • 3 min read

Empowering makers with a complete agent lifecycle in Microsoft Copilot Studio

Aerial view of people working on multiple floors in an office
Copilot Studio is excited to introduce two major updates: agent evaluation and enhanced analytics, both designed to support makers across the agent lifecycle.

From building guided conversations to integrating with business data and systems, Microsoft Copilot Studio provides a comprehensive toolkit to bring AI solutions to life—without writing code. But building is only part of the journey. Ensuring agents behave as intended and continuously deliver value in production is equally critical. That’s why we’re excited to introduce two major updates: agent evaluation and enhanced analytics, both designed to support makers across the agent lifecycle.

The challenge: testing and trusting AI agents

Testing AI agents remains one of the most pressing challenges for low-code and no-code creators. Unlike traditional software, AI-based systems introduce variability and nuance in behavior. This can make validating performance difficult. Many makers rely on intuition or manual testing, which is time-consuming, error-prone, and insufficient for high-stakes scenarios.

At Microsoft, we recognize that each customer has their own definition of “safe.” To empower makers to build responsibly and with confidence, we believe testing must be a built-in part of the creation process—not an afterthought. That’s the vision behind agent evaluation.

Introducing agent evaluation

Agent evaluation is now available in private preview, bringing structured, automated testing workflows directly into Copilot Studio. Makers can now evaluate their agents before they go live, using tools that simulate real user interactions at scale and generate actionable insights.

Evaluation test setup for an IT Helpdesk Agent
Evaluation test setup for an IT Helpdesk Agent

Within the evaluation experience, makers can upload, generate, or reuse question sets to test for accuracy and relevance. Results are presented with clear pass/fail indicators and filterable views that make it easy to identify weak spots. This streamlines the testing process by reducing manual effort, surfacing quality gaps early, and enabling makers to iterate with confidence—helping ensure agents are reliable, relevant, and better prepared for real-world use.

This approach empowers makers of all skill levels—especially those in low-code or no-code environments—to validate their agents with the same rigor expected in professional software development. And it all happens within a simplified interface.

Post-publish visibility with enhanced analytics

Once an agent is live, understanding how it performs in the real world becomes essential. Our enhanced analytics experience in Copilot Studio now provides a rich set of tools to measure, analyze, and iterate on agent performance.

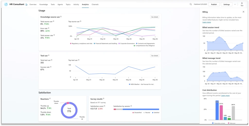
Makers can track outcomes, analyze interactions by triggers, and monitor action usage to gain a clear picture of how the agent behaves in production. In addition, building on recent customer input, we’ve also introduced user feedback for agent responses. This allows users to give like/dislike input on agent replies, which is then aggregated and surfaced in analytics dashboards to reveal satisfaction trends.

Consumption analytics and user feedback dashboard
Consumption analytics and user feedback dashboard

A long-standing customer request—understanding agent-level consumption and cost—has now been addressed with billing analysis at the agent level. Makers can assess agent efficiency and cost breakdowns by event types, making it easier to optimize operations. And with our integration with Viva Insights, businesses can now evaluate the overall impact and ROI of their agents in the context of broader organizational goals.

Learn more about billing consumption analysis on Microsoft Learn.

One platform, one lifecycle

Together, these new capabilities extend Copilot Studio into a full-lifecycle platform—from building and validating to monitoring and improving. Makers can now go from ideas to high-performing, production-ready agents in one unified environment. It’s not just about shipping faster. It’s about building smarter, safer, and with more confidence.

All this and more are being showcased live at Microsoft Build 2025. We’re excited to show you what’s new, hear your feedback, and help shape the future of AI-powered agents together. Join us live or catch up online with some of our relevant sessions:

More ways to stay up to date on all things Copilot Studio

Check out all the updates live as we ship them, as well as new features releasing in the next few months here: What’s new in Microsoft Copilot Studio | Microsoft Learn. To learn more about Microsoft Copilot Studio and how it can transform your organization’s productivity, visit the Copilot Studio website or sign up for our free trial today.

Eyal Zach

Eyal Zach

Principal PM Lead, Microsoft Copilot Studio
Eyal is a Principal PM Lead at Microsoft with a long track record in product management, software development, and business development. He is a visionary leader with deep experience scaling products from startups to global enterprises, known for building fast-growth, customer-centric businesses by bringing innovative, AI-powered solutions to market.
See more articles from this author