Sales organizations are looking for ways to harness the power of AI and transform their business.
Every time sellers interact with customers, data is getting created in various systems and organizations are left seeking ways to generate value from the data assets that are created. Customer conversations are a critical part of the sales cycle, directly contributing to sales and revenue generation. Dynamics 365 Sales Insights offers conversation intelligence (formerly known as call intelligence) to deliver powerful insights from customer call-recordings data coupled with Dynamics 365 and Office 365 data. Sales Insights goes beyond analyzing rudimentary measures about communication such as how often sellers are responding to customers, or how many meetings were set up with customers, to truly analyzing what customers are talking about within the sales conversation. What better way to understand customer needs than being a “fly-on-the-wall” across real customer conversations?
We transform imagination to reality, by offering sellers an opportunity to realize their full potential, and organizations the power to effortlessly comb through millions of customer conversations. With conversation intelligence, organizations can find common patterns and extract meaningful insights. New sales motion strategies can now proactively address competitive threats and benefit from upselling opportunities to make every sales team nimbler.
Sales training strategies are made better, as managers leverage learnings from conversation intelligence. By understanding unique seller behaviors and recognizing what works well for top performers, managers can develop more personalized sales training. As a result, sales teams are empowered to nurture positive customer interactions and to propagate “rockstar” behaviors across the team. This is just the beginning…
Read on for a walk through of some of the conversation intelligence capabilities in more detail. To understand the full set of capabilities included in Sales Insights, visit our Business Applications Release Notes
What’s new with general availability (GA) ?
We have made many improvements since our preview began last year. Some of the most significant capabilities in today’s move to general availability include:
Home Page
This page provides key insights to the sales manager. Top-level KPIs quickly provide a view of the current state of business, including revenue and current pipeline. Then the page is divided into three sections.
The first section provides insights on what customers are talking about in sales conversations. Sales managers can view trending topics to pro-actively launch new sales training or sales motions. For example, consider a sales team that is trained in selling products: “3D printing” and “STL” for the business. When the manager sees an insight that “Fused Filament”, another product in the company, is getting brought up frequently by customers, she can quickly launch a cross-sell motion to address this growing customer need. Similarly, trends on competitor mentions can enable sales leaders to react quickly and launch new training to defend better against competitive threats. In this release, we are also lighting up an out-of-the-box brands model, based on Bing’s knowledge repository, that automatically detects brand names in conversations. These brand trends can be invaluable to managers who cannot always anticipate which brands customers will talk about during conversations. While configuring tracker and competitor words previously allowed detection of known keywords, the new AI-driven model helps take content detection to the next level.

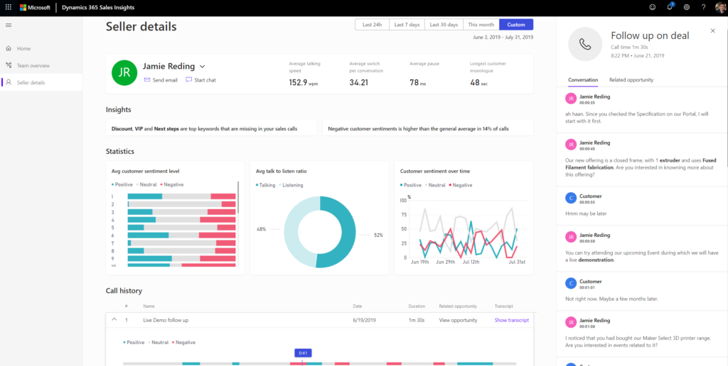
The second section provides insights on the behaviors and characteristics of top sellers so managers can apply these learnings to the rest of the team. For example, top sellers could have a talk-to-listen ratio that is quite different than the rest of the team, a contributing factor to why they are able to e sell more. Also, the words they tend to use often in conversations and how they handle the conversations can be important coaching points for others on the team. Surprisingly, top sellers could be generating the most negative customer sentiment, not because they are not handling customer conversations well, but because they are asking good questions that enable customers to describe their pain points in detail and open the doors for a selling opportunity. Insights like these can empower managers to understand what behaviors lead to good outcomes and provide guidance to the team accordingly.

The last section provides insights on individual deals so managers don’t lose sight of important opportunities and can guide sellers to a win.

For other information managers may have about their sales data, they can simply ask the system questions using natural, conversational language, such as “What is the quality of our leads?” and receive a dynamic visualization of the answer.

They can always type in “help” to see all the supported answers.

Note: natural language Q&A is a feature in preview and is currently available only in English language and the North America region.
Application capabilities opened to sellers
In addition to these capabilities for managers, sellers will now be able to login to the Sales Insights application to review their own insights, conversations and coaching comments provided by managers.

Related opportunity
Sellers and managers will be able to see the related Dynamics 365 opportunity for a conversation right in context of the conversation transcript. They will be able to edit the opportunity right from the application and can link the conversation to an alternative Dynamics 365 opportunity if the system detected related opportunity isn’t the right fit.
Settings updates
We have added new data privacy management features in the settings area. Admins can now control the data retention period of the insights data and can delete an individual seller’s data on demand. They can also enable/disable preview features such as natural language Q&A. Tracker and competitor words are no longer setup just at the Dynamics 365 organization level – managers can now set these up at their own team level, too. Managers can also update the members of their team right inside the app.

Recording platform partnership
Microsoft has a strategic partnership with Red Box, a leading voice recording provider that can help not only record calls but also upload them in the necessary format to the Azure blob container as soon as the recording is complete, so that Sales Insights can analyze it. Dynamics 365 admins can either set up the Sales Insights app themselves if they already have access to call recordings or can contact Redbox to help them onboard to the app.
The Dynamics 365 Sales Insights application, including conversation intelligence, is part of our Sales Insights offering, bringing AI-driven insights to sellers, sales managers, operations, and sales leaders. This offering also includes contextual insights, such as an AI-powered assistant, predictive scoring, and more, embedded directly in Dynamics 365 for Sales.
Learn more and join the community
A few next steps:
- If you are running call centers and want to boost sales via smarter coaching with Sales Insights, go to https://sales.ai.dynamics.com to start using the app for your business. The app is preloaded with sample data for you to explore the value of the offering.
- Join our community to engage with our Sales Insights expert
- Share your ideas and suggestions to improve the product or submit feedback directly in the app by clicking on the smiley face in the navigation bar.
- Visit our documentation to get more details
- Learn more about Dynamics 365 Sales Insights